SEO Reports & Dashboards
Instant visibility and insight across every search landscape
Monitor, measure, and communicate SEO performance across AI and traditional search with Pi Datametrics Reports & Dashboards. Get complete visibility into your market, performance, and opportunities with flexible dashboards, customizable reporting, and seamless data integrations.


Turning search data into actionable insight
Pi’s Dashboards and Reports transform complex search data into clear, actionable insight. Get visibility into performance with real-time dashboards and generate detailed, automated reports that bring your search and revenue metrics together.
- Gain a real-time view of visibility, traffic, and revenue across all search environments.
- Identify performance trends and opportunities faster with interactive dashboards.
- Communicate measurable SEO results clearly with automated, customizable reports.

SEO Dashboards
Instant performance visibility
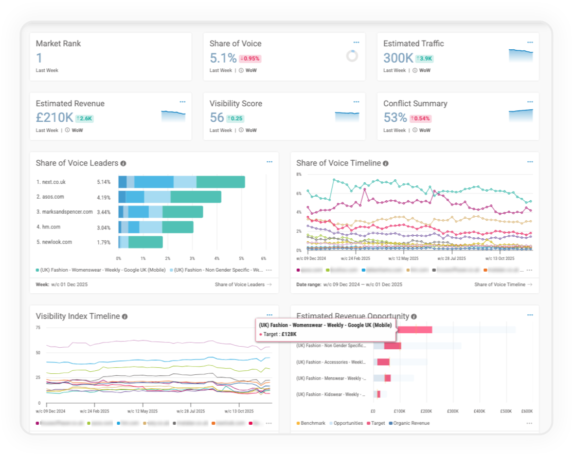
Dashboards give you a clear, real-time overview of your visibility and performance the moment you log in. Combining AI and traditional search data, they highlight how your brand performs across the market and where to focus next.
- View key performance metrics in real time including Market Rank, Share of Voice, Estimated Traffic, Estimated Revenue, and Visibility Score.
- Identify changes quickly with week-on-week summaries that highlight movement in rankings, visibility, and revenue potential.
- Spot issues early using Conflict Summaries that identify overlapping or conflicting URLs.
- Understand long-term performance with trend charts for Share of Voice, Visibility Index, and Revenue Opportunity.

SEO Reports
Flexible, automated reporting
Reports give you control over how you measure, analyze, and communicate SEO results. Build custom daily, weekly, or monthly reports that combine visibility, revenue, and traffic data across multiple workspaces.
- Save time and maintain consistency with recurring reports that update automatically.
- Adapt reporting to your needs using drag-and-drop layouts and configurable components.
- Compare performance easily with side-by-side period comparisons and visibility trends.
- Bring analytics and search together by incorporating GA4 data directly into your reports.
- Deliver insight to stakeholders instantly with automated delivery in HTML or PDF.

GA4 Integration
Connect visibility and traffic data
Bring performance and analytics together by integrating GA4 into Pi’s Dashboards and Reports. Understand how visibility translates into traffic and engagement, and align SEO performance with business outcomes.
- View organic sessions alongside visibility metrics to connect ranking and engagement data.
- Add GA4 insights to reports for a full traffic and visibility overview.
- Track performance over time with aligned visibility, traffic, and estimated revenue trends.
- Provide stakeholders with context that links SEO performance to audience behavior.

Lumar Integration
Technical intelligence within your dashboards
Bring technical SEO insights directly into your Pi dashboards. The Lumar integration adds a Site Health Score alongside your visibility and performance metrics, helping you connect technical performance with search outcomes.
- Monitor site health in real time with automatic updates from Lumar’s crawls.
- See your Site Health Score at a glance alongside Share of Voice and Estimated Revenue.
- Understand the link between technical performance and visibility by viewing both in one dashboard.

API & Pi Sync
Extend reporting beyond the platform
Connect Pi’s enterprise search data to your business intelligence platforms with Pi Sync and the Pi API. Create external dashboards, reports, and analytics environments that combine Pi data with your wider business metrics.
- Build your own dashboards by connecting Pi data to Power BI, Tableau, and other BI tools.
- Integrate SEO data into existing systems for a unified performance view.
- Align SEO and revenue data to demonstrate the commercial impact of visibility.
- Enable teams to access live Pi data within their existing reporting workflows.
Frequently Asked Questions
- Measure visibility across AI and traditional search to reflect today’s full search landscape.
- Access enterprise-level reporting flexibility that scales with your teams and markets.
- Integrate key data sources to align SEO performance with business outcomes.
- Automate and simplify reporting to keep stakeholders consistently informed.
- Trust the accuracy of Pi’s proprietary metrics for reliable, revenue-focused measurement.
Pi’s SEO Dashboards and Reports are part of a connected platform designed to help you understand performance and act on opportunity. Explore the full SEO Platform to see how all Pi tools work together to improve visibility and drive measurable growth.
Dashboards provide an instant, top-level view of performance, while Reports allow for deeper, customizable analysis and automated sharing.
Yes. Reports can be scheduled for daily, weekly, or monthly delivery in both HTML and PDF formats.
Yes. Pi Sync and the Pi API allow you to connect search data to BI platforms, internal dashboards, and reporting tools.
Get a complete view of your SEO performance
See your visibility, traffic, and revenue metrics in one place. Book a demo to explore Pi Datametrics Reports & Dashboards.






